双段煤气发生炉煤气发生炉为连续制气的全水套结构,来自鼓风机的空气与炉体自产0.29MPa的蒸汽混合成饱和空气作为气化剂,经止回阀通过煤气炉底部进入煤气炉内;
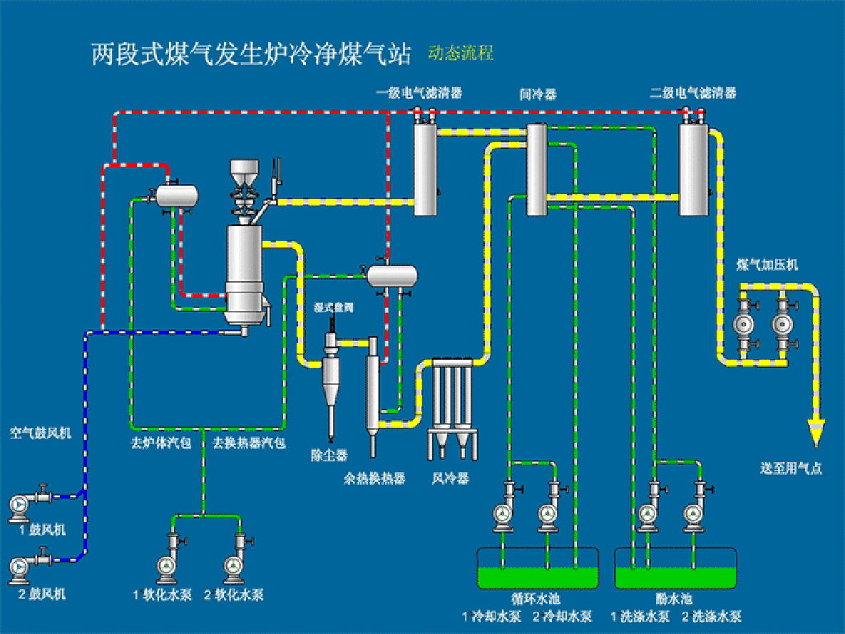
块煤经过破碎、筛选,粒度20-50mm,或50-100mm,利用提煤机将煤加入加煤机,然后通过加煤机将煤加入煤气发生炉炉膛,蒸汽及空气作为气化剂自炉底进风箱鼓入炉内,在发生炉内煤与气化剂在高温条件下发生氧化、还原反应,产生煤气。炉出煤气首先进入重力除尘器,利用灰尘自身重力沉降,进行初步除尘,然后进入旋风除尘器,在此通过离心力的作用除去大部分煤粉及灰尘。经旋风除尘后的热煤气经若干沉降室、隔断水封,通过煤气管道输送至用户。

结构合理、节能环保、供气稳定、安全高效、使用寿命长、安装维护方便等优点。
无二次污染,工艺简单,占地少,投资小,操作简单,煤气出口温度400-550℃,热能利用率极高。
操作简单,方便,气密性好,该炉加料、除渣、布风均匀,生产稳定、调节方便、运行可靠。
广泛地应用于煤气热处理加热炉、煤气锻造炉、煤气坩埚炉、煤气模壳焙烧炉、煤气树脂砂热法再生炉、煤气玻璃熔化炉、等领域的节能环保技术改造。
| 型号 | QM2-0.8 | QM2-1.0 | QM2-1.3 | QM2-1.5 | QM2-1.6 | QM2-1.8 | QM2-2.0 | QM2-2.2 | QM2-2.4 | QM2-2.6 | QM2-3.0 | QM2-3.2 | QM2-3.4 |
| 炉膛直径 mm | 800 | 1000 | 1300 | 1500 | 1500 | 1800 | 2000 | 2200 | 2400 | 2600 | 3000 | 3200 | 3400 |
| 炉膛面积 ㎡ | 0.5 | 0.785 | 1.326 | 1.77 | 2.01 | 2.54 | 3.14 | 3.79 | 4.52 | 5.3 | 7.06 | 8.03 | 9.07 |
| 水套受热面积㎡ | 3.76 | 6.84 | 8.98 | 12.37 | 13.06 | 15.82 | 18.84 | 22.79 | 24 | 24.5 | 28.26 | 30.14 | 32 |
| 灰层高度 mm | 100-300 | 100-300 | 100-300 | 100-300 | 100-300 | 100-300 | 100-300 | 100-300 | 100-300 | 100-300 | 100-300 | 100-300 | 100-300 |
| 适用煤种 | 不粘结或弱粘结烟煤,煤质应符合GB9143常压固定床煤气发生炉用煤质量标准 | ||||||||||||
| 煤的粒度 mm | 13-25、25-50、50-100 | ||||||||||||
| 耗煤量 kg/h | ≤60 | ≤130 | ≤200 | ≤300 | ≤350 | ≤450 | ≤600 | ≤750 | ≤900 | ≤1000 | ≤1400 | ≤1680 | ≤2000 |
| 气化剂 | 空气+水蒸气 | ||||||||||||
| 空气消耗量 m³/kg | 2.2-2.8 | 2.2-2.8 | 2.2-2.8 | 2.2-2.8 | 2.2-2.8 | 2.2-2.8 | 2.2-2.8 | 2.2-2.8 | 2.2-2.8 | 2.2-2.8 | 2.2-2.8 | 2.2-2.8 | 2.2-2.8 |
| 蒸汽消耗量kg/kg | 0.3-0.5 | 0.3-0.5 | 0.3-0.5 | 0.3-0.5 | 0.3-0.5 | 0.3-0.5 | 0.3-0.5 | 0.3-0.5 | 0.3-0.5 | 0.3-0.5 | 0.3-0.5 | 0.3-0.5 | 0.3-0.5 |
| 煤气产量 Nm³/h | ≤230 | ≤500 | ≤750 | ≤1100 | ≤1500 | ≤1680 | ≤2180 | ≤2800 | ≤3300 | ≤3800 | ≤5100 | ≤6000 | ≤7200 |
| 煤气热值 kj/m³ | 5020-6060 | 5020-6060 | 5020-6060 | 5020-6060 | 5020-6060 | 5020-6060 | 5020-6060 | 5020-6060 | 5020-6060 | 5020-6060 | 5020-6060 | 5020-6060 | 5020-6060 |
| 煤气出口压力 kpa | <0.6 | <0.8 | <0.8 | <0.98 | <0.98 | <0.98 | <0.98 | <1.1 | <1.2 | <1.2 | <1.5 | <1.5 | <1.5 |
| 煤气出口温度 ℃ | 400-550 | ||||||||||||
| 最大炉底鼓风压力 kpa | 1.6 | 2 | 2.45 | 2.45 | 2.45 | 3.5 | 3.5 | 4.5 | 4.5 | 5 | 5.5 | 6 | 6 |
| 饱和空气温度 ℃ | 50-65 | ||||||||||||
| 排渣形式 | 湿式,自动排渣 | ||||||||||||
| 水套蒸汽产量 kg/h | 38 | 80 | 130 | 180 | 180 | 250 | 300 | 350 | 450 | 500 | 550 | 550 | 600 |
| 水套蒸汽压力 Mpa | 0.294 | ||||||||||||
| 加煤方式 | 手动,自动 | ||||||||||||
| 加煤机驱动装置 | 水封单钟罩 | 双钟罩加煤 | 双钟罩加煤 | 双钟罩加煤 | 双钟罩加煤 | 双钟罩加煤 | 双钟罩加煤 | 双钟罩加煤 | 双钟罩加煤 | 双钟罩自动加煤 | 双钟罩自动加煤 | 双钟罩自动加煤 | |
| 灰盘转速 r/h | 3 | 2.87 | 2.76 | 2.76 | 2.76 | 2.23 | 2.23 | 2.23 | 2 | 2 | 1.8 | 1.8 | 1.8 |
| 灰盘转动电机功率 kw | 0.75 | 0.75 | 1.5 | 2.2 | 2.2 | 2.2 | 2.2 | 4 | 4 | 4 | 5.5 | 7.5 | 7.5 |
| 煤斗提升电机功率kw | 1 | 1 | 1.5 | 1.5 | 1.5 | 1.5 | 1.5 | 1.5 | 3 | 3 | 3 | 3 | 3 |
| 风机功率 | 0.75 | 1.5 | 2.2 | 3 | 3 | 4 | 5.5 | 7.5 | 7.5 | 11 | 15 | 18.5 | 22 |
| 支持定制——其他规格尺寸欢迎来电咨询,我们将根据您的需求定制。 | |||||||||||||